第一印象
初次打开软件时,陌生的界面可能会让您感到无从下手。不用担心,它们其实很简单。
能工智人为您总结
在此篇文章中,您将了解到软件界面的划分,并大致了解各个页面的用途。
主视窗
Nekops 启动时,最先出现的窗口是 主视窗 。这里是核心的管理区域,包含所有的资源数据,以及在需要时启动其他视窗的功能。

主视窗的结构为上下结构:
- 顶部是控制栏:
- 左侧为软件的 LOGO 和名字;
- 右侧为控制区域,包含两个按钮:切换工作区、打开 关于 模态框;
- 下部为左右结构:
- 左侧为导航区域,负责在不同页面间切换;
- 右侧为当前的页面内容区域,包含了当前页面的所有内容,在不同页面切换时该部分会发生变化。

首页
作为一个运维管理工具,我希望它能在该高效的时候高效,所以比起想办法拼凑元素做出一个打开就是为了关闭的首页,我还是直接让它成为 SSH 的功能区。
首页顶部是搜索框和临时启动按钮,搜索框中输入关键词可以搜索服务器,临时启动按钮可以在不添加服务器的情况下创建一个临时会话。

下部的内容是服务器的铭牌序列。

每一个服务器铭牌分为左右两部分,左边为基础信息,右边为类型和主题色图标:

左侧的基础信息为从上到下的排布结构,各行内容依次为:
- 名称 和 大写显示的标识符(仅截取至第一个
.前) - 标签
- 硬件资源
在首页右键服务器铭牌,可以弹出右键菜单:

但因为初次启动的应用里并没有任何服务器,所以在您看起来它会是空的,也就是什么都没有。不用担心,我们稍后就会添加服务器。
群控
使用左侧的导航区域,我们可以切换到下一个页面,也就是 群控 页面。

群控页面为左右结构:
- 左半边为标签页和矩阵管理:
- 上部显示当前 命令行视窗 里所有的标签页,以及它们的名称、矩阵位置、顺序和状态;
- 底部是矩阵布局的控制按钮,可以选择添加行或列,也可以清理闲置的行或列。
- 右半边为指令管理:
- 上半部为代码片段,点击代码片段可以将代码填写入下半部的命令输入框;
- 下半部的命令输入框用于输入等待发送的命令;
- 底部的按钮分别为添加特殊字符、发送功能选项、发送按钮。
启动时由于并没有标签页,所以左侧的列表会是空的,并且矩阵清理功能不会激活。不用担心,我们之后会使用到它。
救援
使用左侧的导航区域,我们可以切换到下一个页面,也就是 救援 页面。

救援页面与首页结构类似,顶部都是搜索框和临时启动按钮,下部都是服务器铭牌序列。
如果您启用了工作区的加密功能,那么救援页面在默认状态下将会是锁定的,您无法直接查看服务器的紧急访问相关信息。当您解锁后,它的结构会是像 SSH 页面那样的服务器铭牌列表,点击服务器铭牌即会弹出对应服务器的紧急访问信息,方便您参考使用。

同样地,我们会在之后使用到相关的功能。
服务器
使用左侧的导航区域,我们可以切换到下一个页面,也就是 库 下属的 服务器 页面。

这个页面是所有服务器的管理页面,您可以对服务器进行 新增、删除、修改、查询 的操作。
代码片段
类似的,在 代码片段 页面可以对 代码片段 进行这些操作。

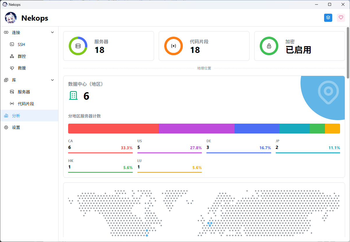
分析
使用左侧的导航区域切换到 分析 页面,我们可以看到一些针对当前工作区里所有服务器的数据分析。

这里包含一些简单的分析,例如 地理位置、账单、资源,以方便您在有需要的时候审阅。如果您有其他的想法,也非常欢迎与我交流。
设置
使用左侧的导航区域切换到最后的 设置 页面,我们就可以看到所有的设置选项了。

命令行视窗
当您使用 SSH 方式连接服务器时, Nekops 会自动启动一个新的视窗以方便您的管理,这就是 命令行 视窗。

命令行视窗支持矩阵模式显示,以方便您配合 群控 功能同时管理多个服务器。

在标签页的标签上右键,可以弹出右键菜单:

救援视窗
当您在救援模式下启动 VNC 客户端时, Nekops 会自动启动一个新的视窗以方便您的管理,这就是 救援 视窗。

但救援视窗不支持命令行视窗那样的矩阵管理。
在标签页的标签上右键,也同样可以弹出右键菜单:

结语
至此,您完成了 Nekops 所有视窗和页面的概览。如果您想了解更多实现上的细节,您可以参阅 视窗 部分的描述,或是去代码仓库了解更多。
接下来的文档都将是实际使用导向的内容,期待能让您快速地掌握这个软件的正确打开方式。
